こんにちは、いつもmakeshopをご利用いただきありがとうございます。
ECアドバイザーチームのわたなべです。
今回は、ショップ運営者のみなさまにぜひ使っていただきたい無料ツール、「Google アナリティクス4(GA4)」についてご紹介します。
「そもそもGA4って何?」「設定難しそう…」と思っている方も大丈夫です!
この記事では、最低限押さえたいGA4の基本と設定方法、見るべきポイントをわかりやすく解説します。
そもそもGoogleアナリティクスってなに?
Googleアナリティクス(通称:アナリティクス、GA4(ジーエーフォー))は、Googleが提供する無料のアクセス解析ツールです。
GA4を使うと、主に以下の4つのデータを計測できます。
・どれくらいの人がサイトに来ている?
・どこからアクセスしてきている?
・どのページがよく見られている?
・購入までたどりついた人は何人?
つまりGoogleアナリティクスを使うと、ショップを「なんとなく運営」している状態から「ショップの今を知り、データをもとにサイト構成や集客施策を改善する運営」に切り替えることが可能なのです。
旧世代の分析ツール「UA(ユニバーサルアナリティクス)」との違いは?」
Googleアナリティクス4は、Googleが提供する最新のアクセス解析ツールで、
以前のGoogleアナリティクス(UA)は2024年7月で完全に終了し、現在はGA4のみが利用できます。
データ移行もおこなえない仕様であることから、GA4を利用開始していないショップ様もいらっしゃるのではないでしょうか。
| UA(旧) | GA4(新) | |
|---|---|---|
| 分析対象 | Webサイトのみ | Webサイトとモバイルアプリを横断した分析が可能 |
| 計測方法 | セッション(アクセス)ベース | イベントベース |
| 改善指標 | 直帰率(離脱率) | エンゲージメント率(関心度) |
| レポート | 見たいデータを組み合わせて「探索」レポートを作成する | デフォルトのレポートでのデータ分析がメイン |
設定方法は?
画面内の表示・文言は予告なく変わる場合がございます。
最新の画面レイアウトは、Googleの公式ドキュメントにてご確認ください。
STEP1:GA4のアカウントを作成
1.Googleアナリティクス にアクセスし、自身のGoogleアカウントでログイン
2.「アカウントを作成」→「次へ」で進む

3.「プロパティを作成する」で「プロパティ名」「レポートのタイムゾーン」「通貨」を入力・選択→「次へ」で進む

4.「ビジネスの説明」を入力し「次へ」へ進む

5.「ビジネス目標」を選択し「作成」を選択
※この設定は後から変更できます。まずはどんなデータを見たいか、直感に近いものを選んで問題ありません。

6.アナリティクスの利用規約に同意

7.「データ収集を開始する」で「ウェブ」を選択し「ウェブサイトのURL」にショップのURLを入力

8.表示される「測定ID(G-から始まるコード)」を控えておきます
※拡張計測機能はここでONにしておきましょう。

STEP2:makeshopに測定IDを登録
1.makeshopの管理画面にログインし、「ショップ構築 / 設定 / タグの設定 / アクセス解析用のタグの設定」を開きます。
2.「User-IDの使用」で「使用する」を選択の上、STEP1の手順4で控えたIDを「測定ID」に入力して保存します。

STEP3:GA4の管理画面で最終調整と確認
1.GA4の管理画面に戻り、「管理」>「プロパティ設定」>「データの収集と修正」>「データの収集」を開きます。
2.画面下部「ユーザーデータ収集の確認」を開き、「確認しました」を選択します。
「確認済み」になったらOKです。

3.続いて、「管理」>「データの収集と修正」>「データの保持」を開きます。
4.「ユーザーデータとイベントデータの保持」ページにて、「イベントデータの保持」で「14か月」を選んで保存します。

これでGA4の初期設定が完了しました!
それでは、取得できたデータを確認してみましょう!
※通常のレポートにデータが反映されるまでには24~48 時間かかる場合があります。
設定直後は、翌日以降に改めて確認してみましょう。
※Google Analyticsの設定はサポート対象外となります。個別のサポートは、有料サービスの「GA4設定代行」をご利用ください。
どんなデータが見られるの?
GA4では、GA4では左メニューからいろいろなデータが見られますが、まずチェックしたいのはこの3つです。
・レポート→サイト全体の基本データを確認
・探索→自由分析で詳細を深掘り
・広告→広告効果の成果をチェック
ここでは以下のケーススタディを基に、各レポートの参照方法を紹介いたします。
各レポートの参照方法
パターン1:どこからサイトに来てるの?アクセス流入元を知ろう!
レポート>ビジネス目標>見込み顧客の発掘>トラフィック獲得、から確認できます。
また以下画像の項目からディメンション(分析軸)を変更することができます。

・セッションのデフォルトチャネルグループ
└ 大きなカテゴリごとに流入状況を確認できる
・セッションの参照元/メディア
└ どのサイトから、どの経路で来たかが分かる
・セッションのキャンペーン
└ 広告やメルマガでUTMパラメータを付けた場合のみ詳細が分かる
確認したい分析軸を選択の上、各経路からのセッション数(サイトへの訪問回数)を確認してみましょう。
また一緒に注目したいのは、エンゲージメント率(アクセスのうちユーザーがサイトを利用した割合)です。
以下はECサイトにおけるエンゲージメント率の目安となりますので、数値のご参考にしてみてください。
※商材や集客媒体(SNSメインか、検索メインか)によっても異なります。
| サイト規模・タイプ | 健全とされるエンゲージメント率の目安 |
|---|---|
| 一般的なECサイト | 50~70%前後 |
| 商品点数が多い・回遊型EC | 60~75% |
| 単品通販・ランディング集中型EC | 40~60% |
| 直帰が多い広告流入中心のLP型 | 30~50% |
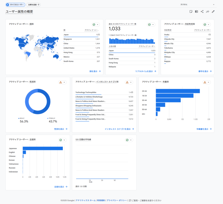
パターン2:ユーザー属性は?
レポート>ユーザー>ユーザー属性>概要、から確認できます。

国や地域、性別、年齢など、どんなユーザーがショップを訪れているのかを確認できます。
実際にどんなユーザーがショップを訪れているのかを分析し、マーケティング施策の設計や効果的な広告配信に役立てましょう。
パターン3:スマホからはどれくらいのアクセス・注文がある?
レポート>ユーザー>テクノロジー>ユーザーの環境の詳細、にて画像の通り「デバイスカテゴリ」を選択することで確認できます。

ユーザーがサイト閲覧に使用している環境を知ることで、サイトのUIUX設計やトラブルシューティングに役立てることができます。
パターン4:【発展編】改善が必要なスマホのページは?
パターン3のレポート内「+」マークを選択し、「ランディングページ+クエリ文字」を選択します。
※検索窓に入力すると見つかりやすいです。

これにより、ユーザーのランディングページをアクセス経路別に確認することができます。
特にエンゲージメント率が低く、コンバージョンが少ないページは改善候補です。
該当ページを改めて見直し、画像枚数が少ない・説明文が簡素など、購入意欲を損なう要因がないか確認してみましょう。
スマホユーザーの比率が高いECサイトでは、パターン3で分析→パターン4で改善の流れが特に効果的です。
【さらに!】makeshopならユーザーの行動についても自動計測
ここまで紹介した基本的なデータに加え、makeshopでは以下の重要なイベント(ユーザーの行動)についても計測できます。
・view_cart:買い物かごページを見た回数
・add_to_cart:買い物かごに入れた商品の個数
・begin_checkout:決済画面(STEP1)へ進んだ回数
・purchase:購入が完了した回数
・sign_up:会員登録した回数
どこで数値を確認できる?
以下の該当箇所で確認可能です。
・各イベントの発生回数を確認したい場合
→レポート>ユーザーエンゲージメントとユーザー維持率の把握>イベント
・商品単位でイベントの発生回数を確認したい場合
→レポート>売上の促進>eコマース購入数
これらの数値を分析することで「商品をカートに入れたけれど購入しなかった人(カゴ落ち)」がどのくらいいるかなど、購入に至るまでの行動を含めた詳細な分析が可能です。
GA4活用のネクストステップとして、ぜひご活用ください!
※Google Analyticsの設定や計測の詳細についてはサポート対象外となります。個別のサポートは、有料サービスの「GA4設定代行」をご利用ください。
まとめ
いかがでしたでしょうか?GA4は、EC運営に欠かせない「データの宝庫」です。
最初の設定さえ済ませておけば、いつでも「ショップの今」が数字で見えるようになります。
GA4は無料で使える、あなたの“お店の健康診断ツール”です。
今日から少しずつ、仲良くなっていきましょう!
またmakeshopでは、GA4の設定代行サービスをご提供しております。
本記事でご紹介したGA4の導入・初期設定の代行はもちろん、EC運営にあわせたデータの確認方法や活用のご相談にも対応可能です。
GA4の導入や運用にお悩みの際は、ぜひ一度ご相談ください。
それではまた!





